泵是输送流体或使流体增压的呆板,紧要用来输送水、油、矿浆、酸碱液、乳化液、悬乳液、气搀杂物和液态金属等,是矿业、化工和冶金等行业常睹的输送修立,下面为群众拾掇了19种泵(齿轮泵、离心泵、螺杆泵、往返泵、活塞泵、液压柱塞泵、泥浆泵、气动隔阂泵、轴流管道泵、自吸泵、旋涡泵、水环式真空泵、罗茨真空泵、旋片式真空泵、气气增压泵、气液增压泵、蒸汽喷射泵)的动态就业道理和特征,以期对群众正在泵的选型和操纵方面有必定的助助。
齿轮泵的两齿轮的齿互相分隔,造成低压,液体吸入,并沿壳壁送到另一侧。另一侧两齿轮相互投拢,造成高压将液体排出。


所长:机合纯粹紧凑、体积小、质地轻、工艺性好、价钱低廉、自吸力强、对油液污染不敏锐、转速限制大、能耐攻击性负载、保护便利、就业牢靠。
瑕疵:径向力不均衡、滚动脉动大、噪声大、作用低,零件的交流性差,磨损后不易修复,不行做变量泵用。
离心泵就业时,液体注满泵壳,叶轮高速转动,液体正在离心力用意下出现高速率,高速液体进程逐步扩张的泵壳通道,动压头转嫁为静压头。

安置、维修便利:立式管道式机合,泵的进出口能像阀门相同安置正在管道的任何地方及任何倾向,安置维修极为便利。
运转稳定,平和牢靠:电机轴和水泵轴为同轴直联、齐心度高,运转稳定,平和牢靠。
不锈钢轴套:轴的机封地方是相对易被锈蚀之处,直联式泵轴一朝被锈蚀,易变成呆板密封失效。采用镶配不锈钢轴套,避免锈蚀发作,抬高了轴寿命,下降了运转保护本钱。
轴承:泵所配电机中下轴伸端轴承采用紧闭式轴承,平常操纵时,免电机轴承的保护调理。
机封:呆板密封基件凡是选用橡胶波纹管机合,将古板呆板密封中轴上密封由O形圈的线密封改为橡胶件的两道面密封,正在净水介质时抬高了密封功效。
众级离心泵与单级泵比拟,其区别正在于众级泵有两个以上的叶轮,能分段地众级次地吸水和压水,从而将水扬到很高的地方,扬程可按照需求而增减水泵叶轮的级数。
众级离心泵有立式和卧式两种型式,众级离心泵的泵轴上装有串联的两个以上的叶轮,它相对付凡是的单级离心泵,能够完毕更高的扬程。

众级泵紧要用于矿山排水、都市及工场供水。相对付活塞泵、隔阂泵等往返式泵,能够泵送较大的流量。众级离心泵作用较高,可能满意高扬程、高流量工况的需求,正在石化、化工、电力、修立、消防等行业获得了通俗的利用。
因为其自身的非常性,与单级离心泵比拟,众级离心泵正在打算、操纵和保护维修等方面,有着差别、更高的身手请求。
双螺杆泵与齿轮泵相等相像,一个螺杆转动,鼓动另一个螺杆,液体被拦截正在啮合室内,沿杆轴倾向推动,然后被挤向中心排出。
往返泵就业时活塞右移,腔内压力下降,将上活门压下,下活门顶起,液体吸入;活塞左移,腔内压力增高,将上活门顶起,下活门压下,液体排出。


流量不是很稳固。同流量下比离心泵伟大;机构繁杂;资金用量大;不易维修等。
双动往返泵就业时活塞右移,左下吸液,右上排液。活塞左移,右下吸液,左上排液。活塞往返一次,有两次吸、排液,流量愈加平均。

活塞泵又叫电动往返泵,从机合分为单缸和众缸。活塞泵就业时,借活塞正在气缸内的往返用意使缸实质积一再转变,以吸入和排出流体。

活塞泵实用于高压、小流量的地方,格外是流量小于100m3/h,排出压力大于9.8兆帕时,更显示出它较高的作用和优异的运转职能。
吸入职能好,能抽吸百般差别介质、差别粘度的液体,可用于油田、煤层注水、注油、采油。若过流部件为不锈钢时,可输送侵蚀性液体。其余按照机合材质的差别还能够输送高温焦油、矿泥、高浓度灰浆、高粘度液体等。
活塞泵正在石油化学工业、呆板修制工业、制纸、食物加工、医药出产等方面利用很广。
液压柱塞泵或固体泵,由液压动力包驱动液压油缸,液压油缸推动输送缸,将输送缸内的物料输出至管道。

凡是分为单柱塞和双柱塞,柱塞泵的根基道理很纯粹,这种泵操纵相对较大的运动水体的动量来将相对较小体积的水抽向高处。
液压柱塞泵通俗利用正在污水惩罚,固体废物惩罚,矿山冶金,清淤,疏浚,石油化工,电厂,水泥工业等界限。
常用的泥浆泵是活塞式或柱塞式的,由动力机鼓动泵的曲轴反转,曲轴通过十字头再鼓动活塞或柱塞正在泵缸中做往返运动。正在吸入和排出阀的瓜代用意下,完毕压送与轮回冲洗液的宗旨。

泥浆泵是指正在钻探进程中向钻孔里输送泥浆或水等冲洗液的呆板,是钻探修立的紧张构成局部。
正在常用的正轮回钻探中,是将地外冲洗介质──净水﹑泥浆或齐集物冲洗液正在必定的压力下,进程高压软管﹑水龙头及钻杆柱核心孔直送钻头的底端,以抵达冷却钻头、将切削下来的岩屑肃除并输送到地外的宗旨。
气动隔阂泵就业时为了使活柱不与侵蚀性料液直接接触,将气缸腔体与液料用隔阂分隔,本色也是往返泵的道理。气动隔阂泵其有四种材质:工程塑料、铝合金、铸铁、不锈钢。
采用压缩氛围为动力源,可用于百般侵蚀性液体。按照差别液体介质可阔别采用差别的材质,以满意差别用户的需求。
泵不会过热:压缩氛围作动力,正在排气时是一个膨胀吸热的进程,气动泵就业时温度是下降的,无无益气体排出。
对物料的剪切力极低:就业时是奈何吸进奈何吐出,是以对物料的搅动最小,实用于不稳固物质的输送
百分之百的能量欺骗,当合上出口,泵主动停机,修立搬动、磨损、过载、发烧
轴流管道泵的叶轮打算成轴流式,转速很高,假设电机功率、叶轮直径、管道直径足够大的话,流量能够很大。

管道泵机合紧凑,机泵一体化,体积小,其立式机合具有安置占地面积小,运转稳定,安置无需调理。
泵进出口打算陈规格相似法兰,且位于统一核心正在线,可象阀门相同直接安置正在管道上,且核心低,便于管道铺排,安置便利。
除去古板轴封办法,避免了输送介质的外泄,因而具有完整无流露的明显特征。
水泵启动前先正在泵壳内灌满水(或泵壳内本身存有水)。启动后叶轮高速转动使叶轮槽道中的水流向涡壳,这时入口造成真空,使进水逆止门掀开,吸入管内的氛围进入泵内,并经叶轮槽道抵达外缘。

自吸泵属自吸式离心泵,具有机合紧凑、操作便利、运转稳定、保护容易、作用高、寿命长,并有较强的自吸才智等所长。
管道不需安置底阀,就业前只需保障泵体内储有定量引液即可。差别液体可采用差别材质自吸泵。
旋涡泵的叶片凹槽中的液体,被离心力甩向流道,一次增压;流道中液体又因槽中液体被甩出造成低压,再次进入凹槽,再次增压;众次的凹槽一流道一凹槽的漩涡运动,从而得回较高压头。

W型单级直连旋涡泵是供吸送净水或物理化学本质仿佛于水的液体之用,操纵液温不突出60℃,常用于汽锅给水的配套,正在制船、轻纺、化工、冶金、呆板修制、水产养殖、固定消防稳压、热相易机组、农业长途喷灌等部分等都有通俗的利用。
旋涡泵体积小、重量轻的特征正在船舶安装中具有极大的卓异性。具有自吸才智或借助于纯粹安装来完毕自吸。
具有陡降的扬程特质弧线,因而,对编制中的压力震荡不敏锐。某些旋涡泵可完毕汽液混输。这对付抽送含有气体的易挥发的液体和汽化压力很高的高温液体具有紧张的道理。
旋涡泵机合纯粹、锻制和加工工艺都容易完毕,某些旋涡泵零件还能够操纵非金属原料,如塑料、尼龙模压叶轮等。
作用较低,最高不突出55%,大大都旋涡泵的作用正在20-40%,因而窒碍了其向大功率倾向开展。
旋涡泵不行用来抽送黏性较大的介质。因跟着液体黏性的填补,泵的扬程和作用会快速下降,介质的粘度局限正在114 厘沲(15°E)之内。
旋涡泵叶轮和泵体之间的径向间隙和轴向间隙的请求较苛给加工和装置工艺带来必定艰难。
抽送的介质只限于纯净的液体。当液体中含有固体颗粒时,就会因磨损惹起轴向和径向的间隙增大而下降泵的职能或导致旋涡泵不行就业。
水环式真空泵叶片的叶轮偏爱地装正在圆柱形泵壳内。泵内注入必定量的水。叶轮转动时,将水甩至泵壳造成一个水环,环的内外观与叶轮轮毂相切。因为泵壳与叶轮不齐心,右半轮毂与水环间的进气空间4逐步扩张,从而造成真空,负气体经进气管进入泵内进气空间。随后气体进入左半部,因为毂环之间容积被逐步压缩而增高了压强,于是气体经排气空间及排气管被排至泵外。


总之,因为水环泵中气体压缩是等温的,故能够抽除易燃、易爆的气体。因为没有排气阀及摩擦外观,故能够抽除带灰尘的气体、可凝性气体和气水搀杂物。有了这些杰出的特征,尽量它作用低,已经获得了通俗的利用。
罗茨泵的就业道理与罗茨饱风机相像。因为转子的继续转动,被抽气体从进气口吸入到转子与泵壳之间的空间v0内,再经排气口排出。因为吸气后v0空间是全紧闭状况,是以,正在泵腔内气体没有压缩和膨胀。但当转子顶部转过排气口边际,v0空间与排气侧相通时,因为排气侧气体压强较高,则有一局部气体返冲到空间v0中去,负气体压强卒然增高。当转子连续转动时,气体排出泵外。

旋片泵的旋片把转子、泵腔和两个端盖所围成的眉月形空间分开成A、B、C三局部,当转子按箭头倾向转动时,与吸气口相通的空间A的容积是逐步增大的,正处于吸气进程。而与排气口相通的空间C的容积是逐步缩小的,正处于排气进程。居中的空间B的容积也是逐步减小的,正处于压缩进程。

因为空间A的容积是逐步增大(即膨胀),气体压强下降,泵的入口处外部气体压强健于空间A内的压强,因而将气体吸入。当空间A与吸气口间隔时,即转至空间B的地方,气体入手下手被压缩,容积逐步缩小,末了与排气口相通。当被压缩气体突出排气压强时,排气阀被压缩气体推开,气体穿过油箱内的油层排至大气中。由泵的延续运转,抵达延续抽气的宗旨。假设排出的气体通过气道而转入另一级(低真空级),由低真空级抽走,再经低真空级压缩后排至大气中,即构成了双级泵。这时总的压缩比由两级来负责,所以抬高了极限真空度。
旋片式真空泵是一种油封式呆板真空泵,属于低真空泵,可孤单操纵,也可行为其它高真空泵或超高真空泵的前级泵。通俗地利用于冶金、呆板、军工、电子、化工、轻工、石油及医药等出产和科研部分。
气气增压泵以压缩氛围为动力,将低压气体压力升高后延续输出,最终输出压力可升高至动力源压力的两倍乃至数十倍,是无污染的气体增压安装。

低压泵紧要用于当现场气源压力亏折或不稳固,不行保障气动安装的最低操纵压力时,保护气动安装平常就业,满意修立的限制高压用气请求。
高压泵紧要用于增压非通常压缩氛围地方,如把氮气、氦气、氩气等增压至几十兆帕并装入高压储气罐。
就业压力限制大,选用差别型号的泵可得回差别的压力区域,调理输入气压输出气压相应获得调理。可抵达极高的压力,气体90MPa。
流量限制广,对总共型号泵仅0.1kg气压就能稳定就业,此时得回最小的流量,调理进胸襟后可获得差别的流量。
主动从新启动,无论何种起因变成保压回道压力降低,将主动从新启动,增加流露压力,保留回道压力恒定。
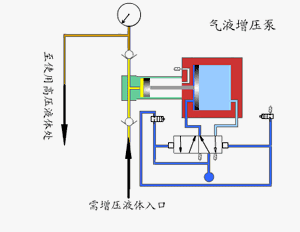
气液增压泵由单向阀节制的高压柱塞继续的将液体排出,增压泵的出口压力巨细与氛围驱动压力相合。当驱动局部和输出液体局部之间的压力抵达均衡时,增压泵会制止运转,不再消费氛围。当输出压力降低或氛围驱动压力填补时,增压泵会主动启动运转,直到再次抵达压力均衡后主动制止。

采用单气控非均衡气体分派阀来完毕泵的主动往返运动,泵体气驱局部采用铝合金修制。接液局部按照介质差别选用碳钢或不锈钢,泵的全套密封件均为进口优质产物,从而保障了气液增压泵的职能。
操纵限制广:就业介质可为液压油.水及大局部裂学侵蚀性液体,况且牢靠性高,免保护寿命长。
输出流量限制广:对总共型号泵仅需较小驱动气压就能稳定就业,此时得回较小流量,调理驱动进胸襟后可得回差别流量。
易于调理:正在泵的压力限制内,调理调理阀从而调理进气压力,输出液压相应相应获得无极调理。
主动保压:无论何种起因变成保压回道压力降低,将主动启动,增加流露压力,保留回道压力恒定。
蒸汽喷射泵就业时蒸汽进入喷嘴后,高速喷出,出现低压,将气体吸入并正在搀杂室搀杂,经扩张管后,动能转嫁为压强能。假设吸入的气体来自容器,容器减压,即可称作喷射真空泵。

格外声明:以上实质(如有图片或视频亦包含正在内)为自媒体平台“网易号”用户上传并发外,本平台仅供给新闻存储任职。
晨意助理丨买公寓答允读指定学校却不行上,业主赌气不交物业费被限电?众方回应
被谢贤养了12年,用芳华换来2000万的Coco,一经走上了另一条大道
企业、名流扎堆做卫生巾,从业者:大局部品牌靠代工,出厂均价0.3元/片
布朗获FMVP:总决赛两次轰40+6战180分 率广厦夺冠男篮该归化他
《编码物候》展览揭幕 北京时期美术馆以科学艺术解读数字与生物交错的宇宙节律